Начало работы с ClickStack
Начало работы с ClickStack просто благодаря доступности предустановленных образов Docker. Эти образы основаны на официальном Debian пакете ClickHouse и доступны в нескольких дистрибутивах, чтобы соответствовать различным сценариям использования.
Локальное развертывание
Самый простой вариант - это дистрибутив с одним образом, который включает все основные компоненты стека в одном пакете:
- HyperDX UI
- OpenTelemetry (OTel) collector
- ClickHouse
Этот универсальный образ позволяет вам запустить весь стек одной командой, что делает его идеальным для тестирования, экспериментов или быстрого развертывания локально.
Развертывание стека с помощью docker
Следующая команда запустит collector OpenTelemetry (на портах 4317 и 4318) и HyperDX UI (на порту 8080).
Чтобы сохранить данные и настройки между перезапусками контейнера, пользователи могут изменить вышеуказанную команду docker, чтобы смонтировать пути /data/db, /var/lib/clickhouse и /var/log/clickhouse-server.
Например:
Переход к HyperDX UI
Перейдите по адресу http://localhost:8080, чтобы получить доступ к HyperDX UI.
Создайте пользователя, указав имя пользователя и пароль, соответствующие требованиям к сложности.

HyperDX автоматически подключится к локальному кластеру и создаст источники данных для логов, трассировок, метрик и сессий - позволяя вам сразу же исследовать продукт.
Исследуйте продукт
С развернутым стеком попробуйте один из наших наборов данных.
Чтобы продолжить использование локального кластера:
- Пример набора данных - Загрузите пример набора данных из нашей публичной демонстрации. Диагностируйте простую проблему.
- Локальные файлы и метрики - Загрузите локальные файлы и мониторьте систему на OSX или Linux, используя локальный OTel collector.
Кроме того, вы можете подключиться к демо-кластеру, где вы сможете исследовать более крупный набор данных:
- Дистанционный демонстрационный набор данных - Исследуйте демонстрационный набор данных в нашем демонстрационном сервисе ClickHouse.
Развертывание с ClickHouse Cloud
Пользователи могут развернуть ClickStack в ClickHouse Cloud, извлекая выгоду от полностью управляемого, безопасного бэкенда, сохраняя полный контроль над потоками приема данных, схемами и рабочими процессами наблюдаемости.
Создание сервиса ClickHouse Cloud
Следуйте руководству по началу работы с ClickHouse Cloud, чтобы создать сервис.
Скопируйте детали подключения
Чтобы найти детали подключения для HyperDX, перейдите в консоль ClickHouse Cloud и нажмите кнопку Connect на боковой панели.
Скопируйте детали HTTP подключения, в частности, HTTPS конечную точку (endpoint) и пароль.

Хотя мы будем использовать пользователя default для подключения HyperDX, мы рекомендуем создать выделенного пользователя, когда вы переходите в производство.
Развертывание с помощью docker
Откройте терминал и экспортируйте учетные данные, скопированные выше:
Запустите следующую команду docker:
Это откроет collector OpenTelemetry (на портах 4317 и 4318) и HyperDX UI (на порту 8080).
Переход к HyperDX UI
Перейдите по адресу http://localhost:8080, чтобы получить доступ к HyperDX UI.
Создайте пользователя, указав имя пользователя и пароль, которые соответствуют требованиям к сложности.

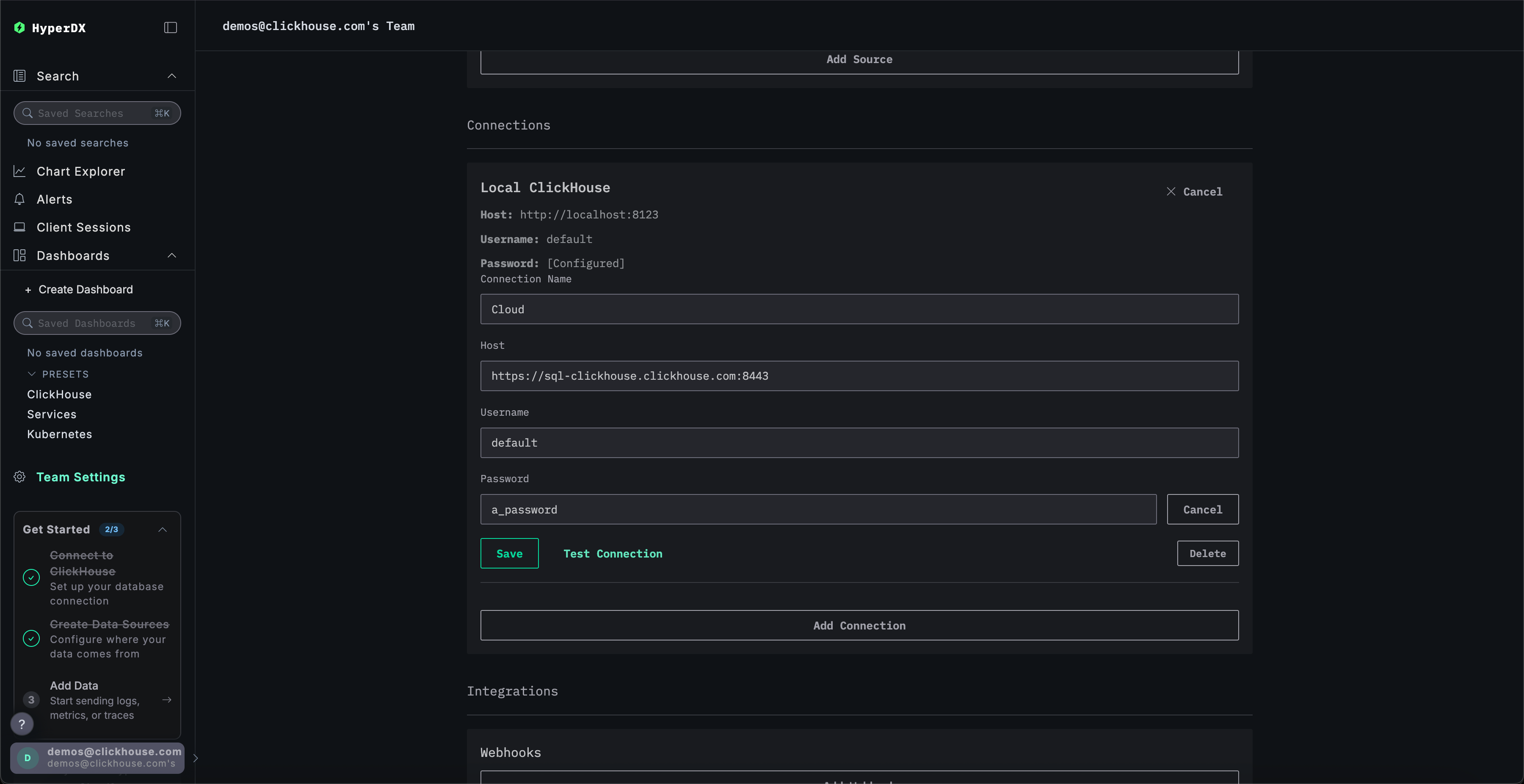
Создание соединения ClickHouse Cloud
Перейдите в Team Settings и нажмите Edit для Local Connection:

Переименуйте соединение в Cloud и заполните последующую форму с вашими учетными данными сервиса ClickHouse Cloud перед нажатием Save:

Исследуйте продукт
С развернутым стеком попробуйте один из наших наборов данных.
- Пример набора данных - Загрузите пример набора данных из нашей публичной демонстрации. Диагностируйте простую проблему.
- Локальные файлы и метрики - Загрузите локальные файлы и мониторьте систему на OSX или Linux, используя локальный OTel collector.
Локальный режим
Локальный режим - это способ развертывания HyperDX без необходимости аутентификации.
Аутентификация не поддерживается.
Этот режим предназначен для быстрого тестирования, разработки, демонстраций и отладки случаев, когда аутентификация и сохранение настроек не являются необходимыми.
Хостимая версия
Вы можете использовать хостимую версию HyperDX в локальном режиме, доступную по адресу play.hyperdx.io.
Самостоятельно размещаемая версия
Запуск с помощью docker
Образ локального режима самоуправляемой версии поставляется с предварительно настроенным OpenTelemetry collector и сервером ClickHouse. Это упрощает прием телеметрических данных из ваших приложений и их визуализацию в HyperDX с минимальной настройкой. Чтобы начать работу с самоуправляемой версией, просто запустите контейнер Docker с нужными перенаправлениями портов:
Вас не попросят создать пользователя, поскольку локальный режим не включает аутентификацию.
Завершение учетных данных подключения
Чтобы подключиться к своему внешнему кластеру ClickHouse, вы можете вручную ввести свои учетные данные подключения.
Кроме того, для быстрого исследования продукта вы также можете нажать Connect to Demo Server, чтобы получить доступ к предзагруженным наборам данных и попробовать ClickStack без необходимости в настройке.

Если вы подключаетесь к демо-серверу, пользователи могут исследовать набор данных с помощью инструкций по демонстрационному набору данных.